成集云·通用管理项目(企业微信智能表格)操作手册
更新: 2026/3/19 字数: 0 字 时长: 0 分钟
一、模板概述
本模板由成数云基于企业微信智能表格打造,专为通用项目全生命周期管理设计,实现「项目创建→任务拆解→进度跟踪→问题跟进→交付验收→知识沉淀→数据可视化」的数字化闭环,助力团队高效管理通用项目场景,精准追踪项目进度与质量。
- 项目与计划总表:统一入口管理所有项目信息,作为全模块数据关联基础。
- 任务与日程总表:沉淀项目任务与日程安排,便于版本追溯与协作推进。
- 收纳箱:统一归集待处理工作,支持任务快速转化与分配。
- 工作汇报管理表:规范K.P.T.P汇报流程,实现工作进展与问题沉淀。
- 知识库管理表:沉淀项目文档与经验,便于版本追溯与知识复用。
- 数据统计仪表盘:可视化呈现项目进度、成员效率、任务分布等核心指标。
🚀 快速上手流程图
二、通用基础模块操作指南
1. 收纳箱(工作归集入口)
功能定位:统一归集各类待处理工作,支持任务快速转化与状态跟踪,作为任务分发的核心入口。
核心操作步骤
添加待处理工作
点击「添加一行」,工作ID由系统自动生成,填写工作类型、内容描述、处理状态、关联任务ID。
系统自动记录录入时间与创建人,无需手动填写。
`

任务转化与状态跟踪
待梳理任务:可直接转化为正式任务,自动同步至「任务与日程总表」并更新关联任务ID。
临时事务/灵感:可标记为待处理或已转化,支持后续快速落地为任务。
视图筛选:按「处理状态」「工作类型」分组,直观查看待处理、已转化、已删除工作。
`

自动化与关联说明
- 自动化规则:任务转化时,自动同步任务信息至「任务与日程总表」,并更新收纳箱处理状态。
- 跨表关联:作为「任务与日程总表」的前置入口,实现工作归集→任务转化的数据联动。
2. 任务与日程总表(任务执行核心)
功能定位:统一管理所有项目任务与日程,作为项目执行与进度跟踪的核心模块。
核心操作步骤
创建任务
点击「添加一行」,填写任务ID(系统自动生成,规则:GR-RW-YYYYMMDD-XXX)、任务标题、任务类型、优先级、重要程度、紧急程度、截止日期、重复周期、任务负责人、任务成员。
系统自动关联项目ID,实现任务与项目的绑定。
`

视图与跟踪使用
任务汇总视图:查看所有任务信息,支持按「任务状态」「优先级」「负责人」筛选。
四象限视图:按「重要程度/紧急程度」分组,直观识别高优先级任务。
看板视图:按「待办/进行中/已完成/已取消」分组,可视化跟踪任务流转。
日历视图:按时间维度展示任务分布,便于日程规划。
`

自动化与关联说明
- 自动化规则:任务状态变更时,自动@任务负责人与成员,同步进度信息。
- 跨表关联:作为「项目与计划总表」的子模块,实现项目→任务的数据联动;与「收纳箱」双向关联,支持任务溯源与状态回写。
3. 项目与计划总表(系统入口)
功能定位:统一管理所有项目信息,作为后续模块关联基础,实现项目全生命周期可视化跟踪。
核心操作步骤
创建项目
点击「添加一行」,填写项目ID(系统自动生成,规则:XM-YYYY-XXX)、项目名称、选择任务、负责人、参与人、任务状态、优先级、开始日期、截止日期、完成日期。
支持关联多个任务,实现项目与任务的一对多绑定。
`

视图与跟踪使用
列表视图:查看所有项目核心信息,支持按「任务状态」「优先级」「负责人」筛选。
看板视图:按「待执行/进行中/待验收/已完成/已取消」分组,直观监控项目进度。
时间轴视图:按时间维度展示项目周期,便于里程碑规划。
已完成项目视图:沉淀历史项目数据,支持复盘与经验提取。
`

自动化与关联说明
- 自动化规则:项目状态变更时,自动@项目负责人与参与人,同步进度信息。
- 跨表关联:作为所有子模块(任务、汇报、知识库)的父表,实现数据联动查询。
4. 工作汇报管理表(汇报与复盘入口)
功能定位:规范K.P.T.P工作汇报流程,实现工作进展、问题与建议的沉淀和跟踪。
核心操作步骤
提交工作汇报
点击「添加一行」,填写汇报ID(系统自动生成,规则:TD-HB-YYYYMMDD-XXX)、汇报人、汇报周期(日报/周报/月报)、汇报时间、直属上级/项目负责人、关联项目。
按K.P.T.P框架填写汇报内容:已完成(K)、计划做(P)、遇到问题(T)、思考与建议(S)。
`

视图与审批使用
列表视图:查看所有汇报记录,支持按「汇报周期」「汇报人」「关联项目」筛选。
K.P.T.P汇报表单:标准化表单视图,便于汇报人快速填写与管理者查阅。
评论反馈:支持直属上级在评论区留言,实现汇报闭环。
`

`

自动化与关联说明
- 自动化规则:汇报提交后,自动@直属上级/项目负责人,提醒查阅与反馈。
- 跨表关联:与「项目与计划总表」关联,实现汇报→项目的数据溯源;为「数据统计仪表盘」提供工作效率分析数据。
5. 知识库管理表(知识沉淀入口)
功能定位:沉淀项目文档与经验,实现版本管理与知识复用,作为团队知识资产库。
核心操作步骤
上传文档
点击「添加一行」,填写文档ID(系统自动生成,规则:TD-WD-YYYYMMDD-XXX)、文档名称、文档分类、关联项目、文档版本、上传人。
在「文档附件」字段上传文件或在「文档链接」字段粘贴在线文档链接。
设置访问权限与指定可见人,保障文档安全。
`

视图与知识复用
列表视图:查看所有文档信息,支持按「文档分类」「关联项目」「文档版本」筛选。
文件夹视图:按项目/模块分组,直观呈现文档目录结构,便于快速检索。
版本管理:记录文档版本迭代,支持历史版本追溯。
`

`

自动化与关联说明
- 自动化规则:文档上传/更新时,自动@指定可见人,提醒查阅。
- 跨表关联:与「项目与计划总表」关联,实现文档→项目的数据绑定;为项目复盘与新员工培训提供知识支持。
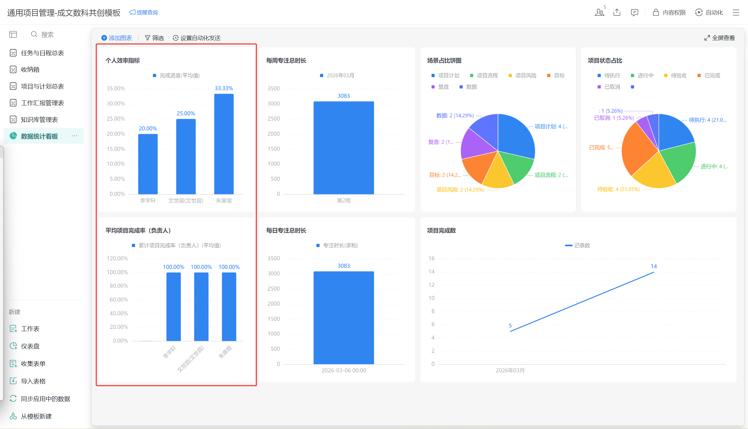
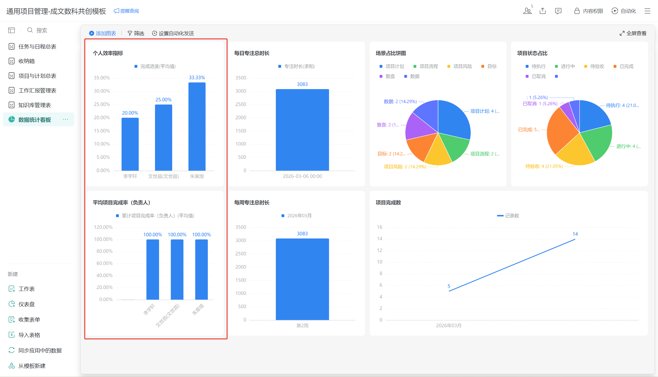
6. 数据统计仪表盘(数据可视化入口)
功能定位:可视化呈现项目进度、成员效率、任务分布等核心指标,为管理决策提供数据支撑。
核心指标与视图
个人效率指标
柱状图展示成员平均完成进度,直观对比团队成员工作效率。
`

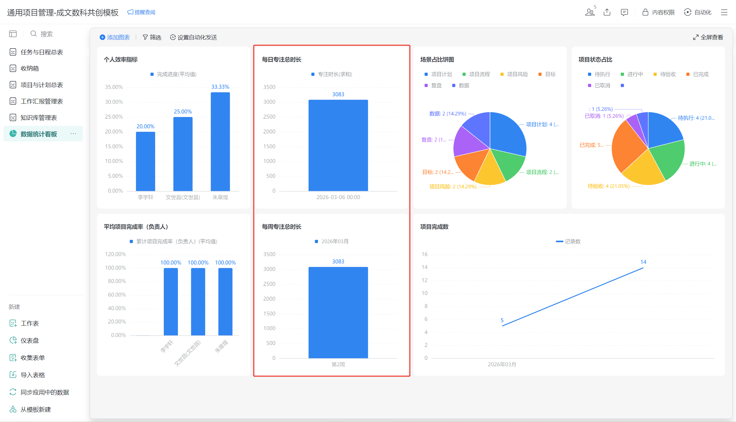
专注时长统计
柱状图展示每日/每周专注总时长,分析成员工作投入度。
`

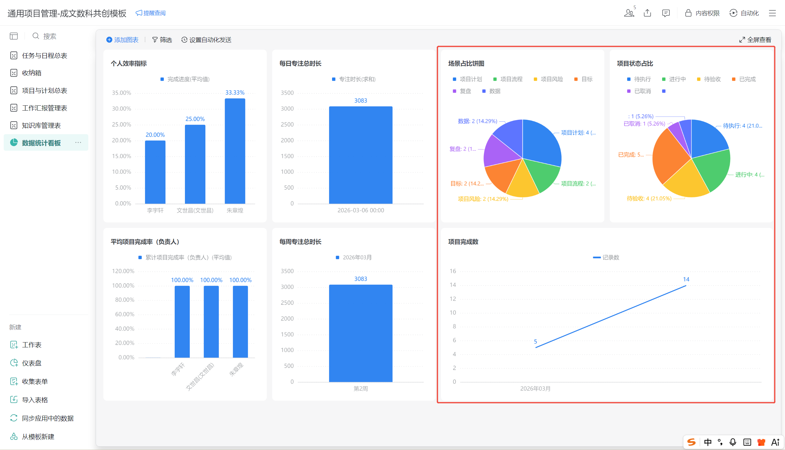
项目与任务分布
饼图展示场景占比(项目计划/流程/风险等)与项目状态占比(待执行/进行中/待验收等)。
折线图展示项目完成数趋势,分析项目交付节奏。
`

自动化与数据说明
- 数据来源:自动抽取「项目与计划总表」「任务与日程总表」「工作汇报管理表」数据,实时更新。
- 自动化发送:支持设置定时推送仪表盘至企业微信群组/成员,便于日常监控。
三、常见问题与注意事项
- 数据联动:所有模块通过「项目ID/任务ID」关联,修改主表数据将自动同步至子表,请勿手动修改关联字段。
- 权限控制:「知识库管理表」需严格设置访问权限,避免敏感信息泄露。
- 自动化提醒:确保企业微信消息通知开启,及时接收任务/汇报/文档变更提醒。
- 版本规范:文档版本号建议遵循「主版本.次版本」规则(如1.0、1.1),便于管理。
