成集云·研发项目管理(企业微信智能表格)操作手册
更新: 2026/3/19 字数: 0 字 时长: 0 分钟
一、模板概述
本模板由成集云基于企业微信智能表格打造,专为研发项目全生命周期管理设计,实现「需求创建→任务拆解→迭代/阶段推进→项目管控→问题跟踪→交付验收→知识沉淀→数据可视化」的数字化闭环,助力团队高效管理敏捷研发、瀑布流研发、轻量通用项目三类场景,精准追踪项目进度与质量。
- 项目总表:统一入口管理所有项目信息,作为全模块数据关联基础。
- 文档关联表:沉淀项目文档与经验,便于版本追溯与知识复用。
- 迭代管理表/需求任务分解表/缺陷跟踪表:支撑敏捷研发全流程管理。
- 阶段管理表/需求分解表/里程碑验收表:支撑瀑布流研发阶段化管理。
- 任务表/问题跟踪表/交付计划表:支撑通用项目轻量协作与交付。
- 数据可视化仪表盘:可视化呈现项目进度、成员效率、任务分布等核心指标。
🚀 快速上手流程图
二、通用基础模块操作指南
1. 项目总表(系统入口)
功能定位:统一管理所有项目信息,作为后续模块关联基础,实现项目全生命周期可视化跟踪。
核心操作步骤
创建项目
- 点击「添加一行」,填写项目名称、项目类型、负责人、项目成员、起止时间、项目状态、交付目标等核心信息,在「关联文档」字段上传附件或粘贴链接。
- 系统自动生成项目ID,无需手动录入。

视图与跟踪使用
- 默认列表视图:查看所有项目核心信息,支持按项目类型、项目状态筛选。
- 项目状态看板:按「启动中/进行中/暂停/已结束」分组,直观监控项目进度。


自动化与关联说明
- 自动化规则:项目状态变更时,自动@项目负责人与成员,同步进度信息。
- 跨表关联:作为所有子模块(迭代、需求、任务等)的父表,实现数据联动查询。
2. 文档关联表(知识沉淀)
功能定位:团队文档中心,支持文档存储、分类、版本控制与权限管理,实现知识高效沉淀与共享。
核心操作步骤
上传文档
- 点击「添加一行」,填写文档名称、关联项目、文档类型、文档版本,在「文档链接/附件」字段上传文件或粘贴链接。
- 系统自动记录上传人与上传时间,便于追溯文档来源。

视图与权限使用
- 列表视图:查看所有文档核心信息,支持按文档类型、关联项目筛选。
- 文档类型筛选:按「需求文档/测试用例/迭代回顾/技术方案/其他」分组,支持文档归档与快速检索。

版本与自动化说明
- 版本管理:文档更新时,修改「文档版本」字段(如V1.0→V2.1),系统自动保留上传记录,便于版本回溯。
- 自动化规则:文档新增或更新时,自动@项目成员,确保信息同步。
3. 迭代管理表
功能定位:规划迭代周期、目标,监控迭代进度,支撑敏捷研发节奏管理。
核心操作步骤
创建迭代
- 点击「添加一行」,填写迭代名称(格式:版本+迭代号+周期,如“V1.0迭代1 (8.13-8.30)”)、关联项目、迭代周期、迭代目标、迭代负责人、迭代状态、关联发布计划。
- 系统自动生成迭代ID,无需手动录入。

视图与进度使用
- 默认列表视图:查看所有迭代核心信息,支持按关联项目、迭代状态筛选。
- 迭代状态看板:按「规划中/进行中/已结束/已取消」分组,直观监控迭代进度。
- 迭代进度自动计算:通过跨表统计「完成任务数/总任务数」生成百分比进度,无需手动计算。

自动化与关联说明
- 自动化规则:迭代创建时,自动生成「需求任务分解表」数据,关联迭代与任务。
- 跨表关联:与「需求任务分解表」联动,实现迭代任务拆解与进度同步。
4. 需求任务分解表
功能定位:拆解需求为任务,分配负责人,跟踪流转状态,支撑敏捷开发故事墙管理。
核心操作步骤
创建任务
- 点击「添加一行」,填写任务标题、任务类型、父任务ID、优先级、负责人、依赖任务、预计工时、计划完成时间、任务状态,在「交付物」字段上传成果文件。
- 系统自动生成任务ID,无需手动录入。

视图与流转使用
- 看板视图(故事墙):按「待规划/进行中/测试中/已完成/已关闭」分组,支持拖拽变更任务状态,模拟敏捷故事墙。
- 列表视图:支持按优先级、负责人、关联迭代筛选,便于任务统计与分配。


- 自动化与关联说明
- 自动化规则:任务状态变更为「已完成」时,自动记录实际完成时间;任务到期时,自动@负责人提醒。
- 跨表关联:与「迭代管理表」「项目总表」联动,实现任务-迭代-项目的层级追踪。
5. 缺陷跟踪表
功能定位:记录缺陷、跟踪修复进度,支撑敏捷研发质量保障。
核心操作步骤
- 上报缺陷
- 点击「添加一行」或填写「缺陷上报表单」,填写、关联项目、关联迭代、关联任务、发现版本、严重程度等信息,系统自动记录上报人与发现时间。
- 系统自动生成缺陷ID,无需手动录入。

- 视图与修复使用
- 列表视图:查看所有缺陷核心信息,支持按严重程度、缺陷状态筛选。
- 报表视图:生成缺陷上报率、快速录入、修复进度统计报表,便于质量分析。

- 自动化与关联说明
- 自动化规则:缺陷状态变更时,自动@对应责任人(处理人/验证人);表单提交后自动同步到表格。
- 跨表关联:与「迭代管理表」「需求任务分解表」联动,实现缺陷-任务-迭代的问题追溯。
6. 阶段管理表
功能定位:按阶段拆分项目,监控阶段进度,支撑瀑布式项目阶段管理。
核心操作步骤
- 创建阶段
- 点击「添加一行」,填写阶段名称、关联项目、阶段负责人、起止时间、验收标准、阶段状态,在「交付物」字段上传阶段成果。
- 系统自动生成阶段ID,无需手动录入。

视图与进度使用
- 时间轴视图:按阶段分组,横向展示时间分布,直观监控阶段进度,参考TAPD甘特图。
- 列表视图:支持按阶段状态、关联项目筛选,便于阶段计划调整。


自动化与关联说明
- 自动化规则:阶段状态变更为「延期」时,自动记录延期原因;阶段结束时自动同步里程碑验收。
- 跨表关联:与「需求分解表」「里程碑验收表」联动,实现阶段-需求-里程碑的流程串联。
7. 需求分解表
功能定位:固定需求范围,按阶段分配与跟踪,支撑瀑布式需求管理。
核心操作步骤
- 创建需求
- 点击「添加一行」,填写需求标题、需求类型、优先级、负责人、依赖需求、交付物、计划完成时间、需求状态、评审结果。
- 系统自动生成需求ID,无需手动录入。

- 视图与评审使用
- 默认列表视图:查看所有需求核心信息,支持按关联阶段、需求状态、评审结果筛选。
- 评审结果变更为「未通过」时,需填写评审意见,便于需求迭代优化。

- 自动化与关联说明
- 自动化规则:需求状态变更为「已完成」时,自动记录实际完成时间;评审结果变更时,自动@需求负责人。
- 跨表关联:与「阶段管理表」「里程碑验收表」联动,实现需求-阶段-里程碑的流程闭环。
8. 里程碑验收表
功能定位:记录关键里程碑节点的验收与成果验证,支撑瀑布式项目里程碑管理。
核心操作步骤
- 创建里程碑
- 点击「添加一行」,填写里程碑名称、关联项目、对应阶段、计划验收时间、验收人,在「验收报告」字段上传验收文件。
- 系统自动生成里程碑ID,无需手动录入。

- 视图与验收使用
- 默认列表视图:查看所有里程碑核心信息,支持按关联阶段、对应阶段筛选。
- 验收结果变更为「未通过」时,需填写问题记录,便于问题跟踪与整改。

- 自动化与关联说明
- 自动化规则:验收结果变更时,自动记录实际验收时间;验收未通过时,自动@验收人与项目负责人。
- 跨表关联:与「阶段管理表」「需求分解表」联动,实现里程碑-阶段-需求的成果验证。
9. 任务表
功能定位:通用IT任务管理,简化任务管理,支撑轻量团队协作。
核心操作步骤
- 创建任务
- 点击「添加一行」,填写任务标题、任务类型、优先级、负责人、参与人、依赖任务、起止时间、任务状态,在「交付物」字段上传任务成果。
- 系统自动生成任务ID,无需手动录入。

- 视图与协作使用
- 看板视图:按「未开始/进行中/已完成/已取消」分组,支持拖拽变更任务状态,参考TAPD轻量看板。
- 列表视图:支持按优先级、任务类型、负责人筛选,便于任务统计与分配。


- 自动化与关联说明
- 自动化规则:任务状态变更为「已完成」时,需填写完成情况说明;任务到期时,自动@负责人提醒。
- 跨表关联:与「项目总表」联动,实现任务-项目的轻量追踪。
10. 问题跟踪表
功能定位:非研发类问题管理,简化问题跟踪,支撑通用项目问题管理。
核心操作步骤
- 上报问题
- 点击「添加一行」,填写问题标题、问题类型、优先级、问题状态、问题描述、解决方案,系统自动记录上报人与上报时间。
- 系统自动生成问题ID,无需手动录入。

- 视图与解决使用
- 默认列表视图:查看所有问题核心信息,支持按问题类型、问题状态、优先级筛选。
- 问题状态变更为「已解决」时,自动记录解决时间,便于问题闭环管理。

- 自动化与关联说明
- 自动化规则:问题状态变更时,自动@处理人;问题上报时,自动同步项目负责人。
- 跨表关联:与「项目总表」联动,实现问题-项目的轻量追踪。
11. 交付计划表
功能定位:固化交付流程,记录验收情况,支撑通用项目交付管理。
核心操作步骤
- 创建交付计划
- 点击「添加一行」,填写交付版本、交付内容、预计交付时间、接收人、验收状态、交付方式,在「交付文件」字段上传交付成果。
- 系统自动生成交付ID,无需手动录入。

视图与验收使用
- 默认列表视图:查看所有交付核心信息,支持按验收状态、交付时间筛选。
- 验收状态变更为「待验收」时,自动@接收人;验收状态变更时,自动记录实际交付时间。
自动化与关联说明
- 自动化规则:交付计划创建时,自动@项目负责人与接收人;验收完成时,自动同步项目状态。
- 跨表关联:与「项目总表」联动,实现交付-项目的流程闭环。
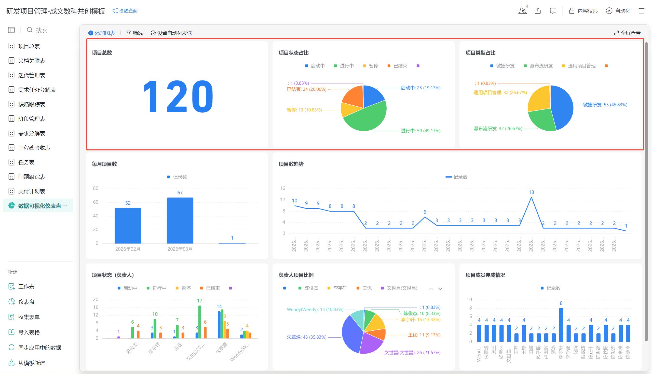
12、数据可视化仪表盘操作指南
功能定位:聚合核心指标统计看板,实时监控项目进度、质量与产能,支撑决策。
核心操作步骤
- 查看核心指标
- 项目总数:展示当前系统内所有项目总量,直观掌握项目规模。
- 项目状态占比:以饼图展示「启动中/进行中/暂停/已结束」项目占比,监控项目整体流转情况。
- 项目类型占比:以饼图展示「敏捷研发/瀑布研发/通用项目管理」项目占比,分析项目类型分布。

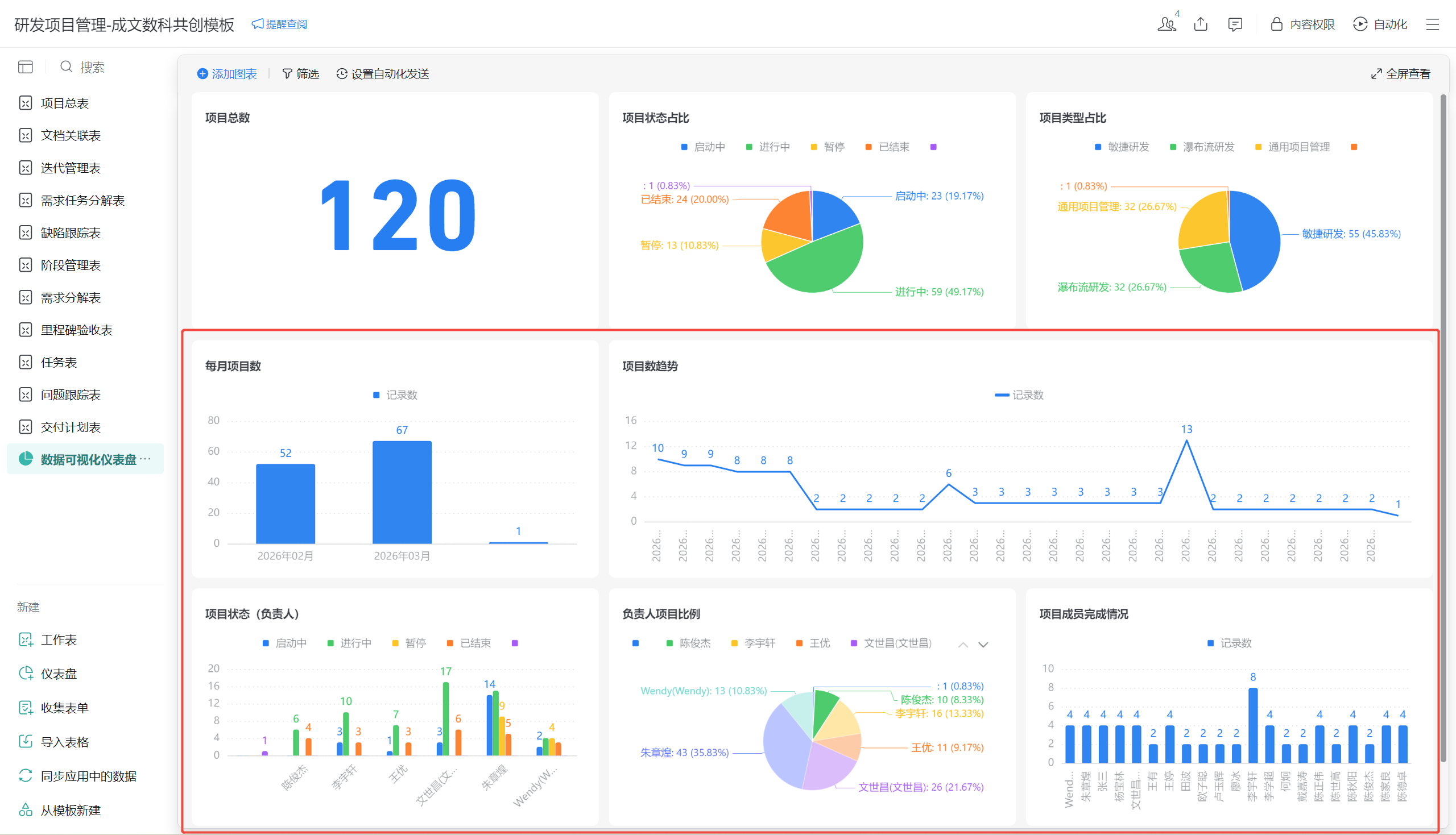
- 趋势与统计分析
- 每月项目数:以柱状图展示月度项目新增数量,分析项目启动节奏。
- 项目数趋势:以折线图展示每日/每周项目新增趋势,监控项目活跃度。
- 负责人项目比例:以饼图展示各负责人负责项目占比,分析人力分配情况。
- 项目成员完成情况:以柱状图展示各成员完成任务/项目数量,评估团队产能。

- 自动化与使用说明
- 数据自动同步:仪表盘数据实时拉取各模块最新数据,无需手动更新。
- 筛选功能:支持按项目类型、时间范围、负责人等维度筛选,实现精细化数据分析。
三、常见问题与注意事项
- 数据联动异常:若关联字段(如「收纳箱 - 任务与日程总表」「任务与日程总表 - 项目与计划总表」)未自动同步,检查「关联引用」是否正确绑定对应表与字段。
- 自动计算错误:确认「子任务数量」「完成进度」「任务完成率」等公式字段的数据源是否正确指向对应业务表。
- 权限管理建议:
- 普通成员:仅查看本人负责的任务、汇报、关联项目与个人统计数据。
- 团队负责人 / 管理员:查看全量项目、任务、汇报、知识库数据与团队统计看板。
